Nos complace anunciar nuestro primer informe trimestral: una recopilación de actualizaciones del ecosistema de Nervos, así como eventos y otros aspectos destacados que ocurrieron durante el segundo trimestre. Debido a que este es el primero de muchos más por venir, también hemos mencionado el progreso que hemos logrado desde el lanzamiento de nuestra red principal, Lina, del año pasado.
El informe completo está disponible en nervos.org/reports, pero las siguientes actualizaciones ofrecen un resumen de las principales mejoras y eventos.
Si bien el desarrollo y las mejoras para la capa 1 en CKB continuaron en 2020, gran parte de nuestro enfoque se ha desplazado a la siguiente fase de Nervos — la construcción de un ecosistema próspero. Estamos concentrando nuestros esfuerzos en dos áreas clave: la experiencia del desarrollador y los protocolos en la capa 2. Para asegurarnos de cumplir nuestros objetivos, creamos nuevos equipos y continuamos construyendo durante el primer y segundo trimestre. Vamos por buen camino y estamos haciendo un gran progreso al entrar en el tercer trimestre.
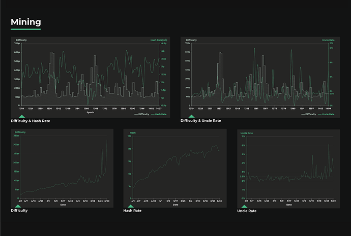
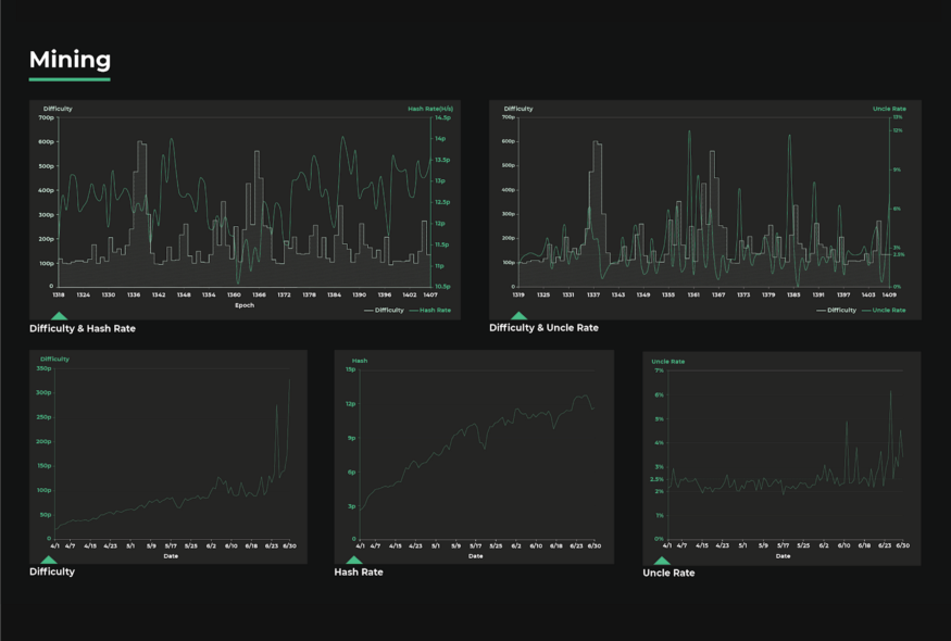
Los números de Nervos
Cronología y hoja de ruta
En 2019, logramos varios hitos — el más significativo fue el lanzamiento de la red principal de CKB liderado por la comunidad Lina, construido desde cero y entregado según lo planeado. Si bien ofrecer una cadena de bloques de capa 1 completamente funcional es un paso significativo hacia nuestro objetivo — una economía descentralizada que se ejecute sobre una cadena de bloques PoW sin confianza a través de un conjunto de protocolos de capa 2 — aún significa que tenemos mucho trabajo por delante en 2020 y los años posteriores.
Si bien de ninguna forma es una lista exhaustiva, creemos que estas áreas clave son fundamentales para lograr nuestros objetivos a largo plazo:
Desarrollo
A medida que continuamos mejorando el protocolo CKB y el desarrollo de la cadena, nuestro enfoque en 2020 estará en dos áreas fuera de la cadena: la experiencia del desarrollador y la capa 2. El equipo central seguirá mejorando la experiencia del desarrollador, proporcionando soporte a diferentes lenguajes de programación para desarrollar smart contracts, RPC más potentes, SDK más maduros y mejor documentación.
Estamos trabajando en:
El framework Muta
Permitir que cualquier usuario en cualquier parte del mundo lance su propia plataforma blockchain mientras se aprovecha la seguridad y la finalidad de CKB.
Estándares de token definido por el usuario (UDT en inglés)
Se está creando la base para los tokens diseñados por el usuario en CKB — permitiendo una plataforma de creación de activos radicalmente nueva donde cada token es un activo de primera clase.
Cartera Neuron
Permite que cualquier usuario acceda a todas las funciones de la red de Nervos, incluido un conjunto de funciones y personalización de múltiples activos.
Desarrollo de contratos inteligentes con diferentes lenguajes de programación
Programación y redacción de contratos inteligentes en una variedad de lenguajes.
Optimización de la máquina virtual (CKB-VM)
La idea es hacer que la máquina virtual sea lo más flexible y de alto rendimiento posible para mejorar la experiencia del usuario y desbloquear posibles casos de uso.
El explorador de CKB
Se aprovecharán todos los aspectos de la red para usar los datos y el análisis en casos prácticos.
Protocolo de cliente ligero
Habilita la autoverificación para carteras móviles, sitios web… Sin depender de un tercero.
Investigación
La capa 2 es un área activa de investigación y desarrollo, vamos a explorar tres direcciones en 2020: canales, protocolos basados en cadenas y protocolos zkp.
Participamos activamente en investigaciones de prueba de conocimiento cero y trabajamos en prototipos de canales y protocolos zkp.
Estamos trabajando en:
Pruebas de conocimiento cero
Activación de protocolos para preservar la privacidad en la red de Nervos.
Firmas Post-Quánticas
Nos estamos preparando para el mundo post cuántico, y nos aseguraremos que Nervos lidere ese camino.
Firmas digitales avanzadas
Proporcionar custodia, funcionalidad, privacidad y mucho más.
Algoritmo de consenso
Estamos demostrando los beneficios de nuestro gran algoritmo de consenso — NC-Max
Comunidad de desarrolladores
Dedicaremos una gran parte de 2020 y los recursos que tenemos para seguir haciendo crecer nuestra comunidad de desarrolladores. El éxito de Nervos Network dependerá en gran medida de los desarrolladores que experimenten y construyan sobre la plataforma.
Programa de subvenciones
Facilitar y empoderar a los desarrolladores de todo el mundo para contribuir al crecimiento de la red Nervos.
Programa de liderazgo comunitario regional
Aprovechando los puntos de reunión clave en la industria de blockchain alrededor de todo el mundo
Documentación
Nuestra meta es hacer que la incorporación al ecosistema Nervos sea lo más fácil posible
Actualizaciones Técnicas
Estrategia en la capa 2
La capa 2 ofrece un área de investigación amplia y abierta. Hay tantos protocolos, direcciones y posibilidades con esta tecnología.
Participación de la comunidad
El equipo central y la comunidad trabajarán en la capa 2.
Operación de infraestructura
El equipo central y los desarrolladores de la comunidad están construyendo la infraestructura juntos y entregándola a la comunidad. Desde allí, la comunidad puede ejecutar y operar estos protocolos de capa 2.
Oportunidades financieras
Dado que estamos construyendo la infraestructura y la compartimos gratis, cualquiera puede ejecutar este software y participar en el ecosistema e incluso potencialmente ganarse la vida con él.
Cadena lateral
La cadena lateral de Muta está progresando muy bien y estamos trabajando en su estabilidad y seguridad en este momento.
Proyectos nuevos
Huobi Finance Chain y Axon se basan en Muta. También aprobamos recientemente una subvención para LeapDAO, otro proyecto de cadena lateral.
Redes de canales de pago
Estamos creando un prototipo de GPC (canales de pago generales). También estamos colaborando con varios equipos de redes de canales en la industria de blockchain y organizando una serie de seminarios sobre la creación de canales de pago con muchos de los mejores investigadores.
Interoperabilidad en blockchain
Estamos trabajando en puentes entre Nervos, Bitcoin, Ethereum y otros protocolos de blockchain, así como en la interoperabilidad entre instancias de Axon, donde cualquiera de estas implementaciones podría interactuar e interoperar entre sí.
MAKE Team and Gadgets Workshop
Gadgets Workshop (GW) es un equipo virtual formado por ingenieros, personal de marketing y desarrollo empresarial de la Fundación y entusiastas de la comunidad. La misión clave de GW es explorar el potencial de Nervos CKB y mostrar cómo su diseño flexible y poderoso podría usarse para agregar más escenarios de usuario al mundo blockchain.
Aplicaciones híbridas
GW ha recopilado varias ideas creativas alrededor de muchos recursos para esto.
Elección por parte del a comunidad
Cada dos semanas, GW llevará a cabo una reunión abierta para el intercambio de ideas y hablar. La comunidad elegirá algunas ideas factibles del grupo ide, luego los ingenieros de la Fundación finalizarán la implementación.
Estándares en la selección de proyectos
GW solo produce prototipos que demuestran ideas originales. Las aplicaciones listas para producción no son el objetivo de GW.
Nuevas herramientas para los desarrolladores
Polyjuice
Una capa compatible con Ethereum sobre Nervos CKB que ofrece a los desarrolladores flexibilidad para que puedan usar el modelo de cuenta de innumerables formas.
Lumos
Un marco para dApps basado en JS/TS y cuenta con todas las funcionalidades para simplificar los procesos de creación de las aplicaciones sobre CKB.
Capsule
Un marco de desarrollo para crear scripts de contratos inteligentes en Rust para CKB
Para obtener más detalles sobre Capsule, Lumos y Polyjuice, visite el foro.
Desarrollo del ecosistema
Programa de subvenciones
Desde su lanzamiento, se han otorgado más de 100 solicitudes en total, 30 equipos considerados, 10 proyectos de subvención aprobados y más de 1,5 millones de subvenciones de USD.
Nervos anunció recientemente a los miembros de nuestra primera ronda en CKLabs. Lea más sobre Portal Wallet y Tocial en nuestra publicación del foro.
https://twitter.com/NervosNetwork/status/1257908190878085125?ref_src=twsrc^tfw|twcamp^tweetembed|twterm^1257908190878085125|twgr^share_3&ref_url=https%3A%2F%2Fcdn.embedly.com%2Fwidgets%2Fmedia.html%3Ftype%3Dtext2Fhtmlkey%3Da19fcc184b9711e1b4764040d3dc5c07schema%3Dtwitterurl%3Dhttps3A%2F%2Ftwitter.com%2Fnervosnetwork%2Fstatus%2F1257908190878085125image%3D
Alianzas importantes
Huobi se ha asociado con Nervos para crear Huobi Finance Chain (HFC), una cadena de bloques financiera de alto rendimiento amigable para los reguladores que permite a las empresas, instituciones financieras y exchanges implementar sus propias cadenas de bloques, activos tokenizados y servicios DeFi.
El HFC se obtuvo de código abierto en el tercer trimestre de 2019, la red de prueba se lanzó en el primer trimestre de 2020 y la red principal se lanzará en el tercer y cuarto trimestre de 2020. Lea más sobre nuestra asociación con Huobi en nuestro blog.
Cryptape
Cryptape es la empresa de desarrollo de Nervos y proporcionará servicios de ingeniería e investigación. Cryptape resuelve el problema del arranque en frío al proporcionar a los clientes de la industria de Nervos, una comunidad de desarrolladores centrales de blockchain (por ejemplo, IOHK / Cardano), casos de uso financieros y el acceso a muchos clientes empresariales.
China Merchants Bank International (CMBI)
China Merchants Bank International (CMBI) es un socio estratégico de Nervos y un cliente de Cryptape desde hace mucho tiempo. CMBI proporciona a Nervos legitimidad a nivel federal y también casos de uso financiero y acceso a muchos clientes empresariales. Lea más sobre nuestra asociación con CMBI en nuestro blog.
Blockchain Service Network (BSN)
Nervos se ha integrado con Blockchain Service Network (BSN) de China como la primera cadena de bloques pública en unirse a la red. BSN ejecutará los nodos de Nervos a través de su ciudad pública y nodos urbanos, haciendo que la cadena de bloques de Nervos y las aplicaciones de Nervos sean accesibles a millones de usuarios y desarrolladores potenciales a través del Portal Internacional de BSN. Lea más en la publicación original.
Comunidad
A pesar de la pandemia de coronavirus, Nervos aún organizó, apoyó y presentó en muchos eventos en línea.
Conferencias y meetups
Taller ZK (4 al 6 de abril).
-Jordan Mack presentó el programa de subvenciones de Nervos a la comunidad de ZK.
Conferencia online mundial de minería organizada por Chainnews (19 de abril).
-El cofundador Daniel fue invitado a participar en un panel de discusión titulado “Oportunidades en PoW para las Altcoins”.
Ready Layer 1 (4 al 6 de mayo).
-El criptógrafo de Nervos, Alan Szpeineic, dio una charla sobre “SNARKs”.
Meetups de Ethereum en Sillicon Valley (10 de mayo).
-Matt Quinn y Jordan Mack presentaron a Nervos frente a uno de los grupos de reunión de Ethereum más grandes.
EUROCRYPT Zagreb, Croacia (10 al 14 de mayo).
-El artículo del criptógrafo de Nervos, Alan Szpeineic, se incluyó en la 39ª Conferencia Internacional Anual sobre Teoría y Aplicaciones de Técnicas Criptográficas.
Consensus 2020 por Coindesk *— en línea (del 11 al 13 de mayo).*
-El cofundador Jan Xie fue invitado a participar en un panel de discusión titulado “La perspectiva de China”.
Meetup Connecting Smart Contract con Chainlink, Conflux, ETC, The Force Protocol (27 de mayo)
-Evento en Chengdu
Foro Mundial de Minería (del 28 al 29 de mayo).
-El cofundador Daniel pronunció un discurso de apertura titulado “Oportunidades y desafíos en la red de valor de próxima generación”.
Connect the Node, Connect the World (19 de junio).
-El miembro de la comunidad coreana Mike presentó en nombre de Nervos junto con Chainlink, Conflux, etc.
Sesiones AMA
AMA de Daniel Lv en BeeNest Community en su segundo aniversario (16 de abril).
AMA de Daniel Lv en Guowei Financial sobre la oportunidad y construcción de DeFi (21 de abril).
Transmisión en vivo del anfitrión de Daniel Lv por Platon (29 de abril).
Entrevista con Daniel Lv sobre la mitad del host de Bitcoin por Zhikuang (21 de mayo).
Panel de desarrollo de blockchain pública (26 de mayo).
Entrevista a Daniel Lv sobre la introducción de Nervos Network (17 de junio).
Eventos en línea
Codificación en vivo con Xuejie Xiao sobre implementación de transacciones abiertas (3 de junio).
Transmisión en vivo de Jan Xie sobre los canales de pago (17 de junio).
Desarrollo en el ecosistema
Para una versión completa del reporte puede visitar la siguiente página en inglés.
Para mantenerse actualizado sobre todo lo relacionado con Nervos:
Únete a nuestra comunidad: Discord - GitHub - Foro - Twitter
(Esta es una traducción al español por @luisantoniocrag y revisada por @Lalo )









